一、裂缝深度检测
1、测试原理
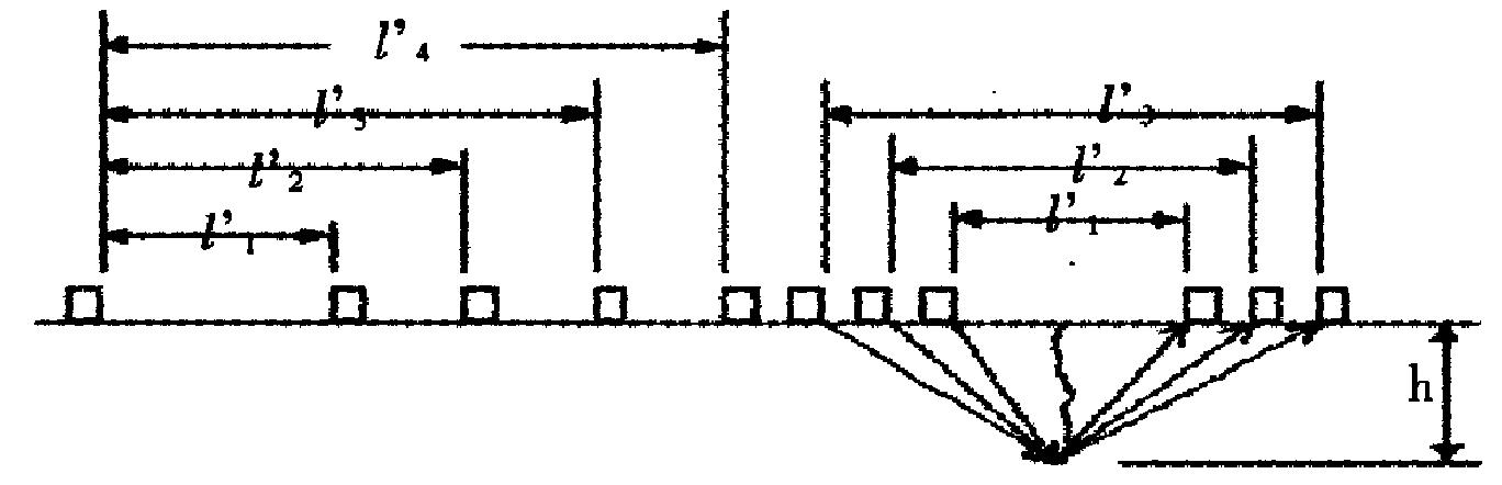
在相等间距条件下,测量跨缝和不跨缝的声传播时间,跨缝声时因绕过裂缝末端使声时加长,由传播声时和探头间距计算缝深。
2、基本假设:
裂缝附近混凝土质量基本一致
跨缝和不跨缝检测的声速相同
跨缝测试的首波信号绕过裂缝末端到达接收换能器

二、依据的规范
中国工程建设标准化协会标准:超声法检测砼缺陷技术规程(CECS21:2000)
三、裂缝的要求
缝中无水、泥浆
裂缝不贯通
50mm以内,否则信号太弱
T、R换能器连线与钢筋轴线不平行,最好成45度

1、不跨缝声时测量:不同间距L(换能器内边缘间距)测3―5点t ,得到3―5组(L,t)
做线性回归: L,= a + b · t 得到回归系数a,b
用a对 L 作修正: L= L, + |a|
用b计算砼声速: V= b

2、跨缝声时测量( L ,t1)
换能器跨缝测量声时,间距为L,对应声时为t1
四、裂缝深度的计算:
对应不同间距,计算裂缝深度

1、三点平均值法:若发现首波反向,则以此点测距及相邻二点测距的裂缝计算深度h取平均
2、平均值加剔除法:若未发现首波反相, 由各测距计算缝深求平均深度h,
剔除L<h 或L>3h的数据后再取平均



010-62373867